

























Control Access Zoning creates virtual boundaries within facilities to restrict access to high-risk areas based on worker credentials, training, or equipment. Unlike physical access control (badge readers at doors), zone-based control works anywhere inside a facility using wearable tags or mobile devices, including open areas, outdoor yards, or spaces without physical barriers.
Aatmunn supports restricted zones (no unauthorized access), conditional zones (access requires specific certifications/PPE), time-based zones (access limited to certain hours/shifts), capacity-limited zones (maximum occupancy enforced), emergency zones (evacuation or lockdown areas), and contractor zones (segregated areas for external personnel). Rules can be layered and customized per facility.
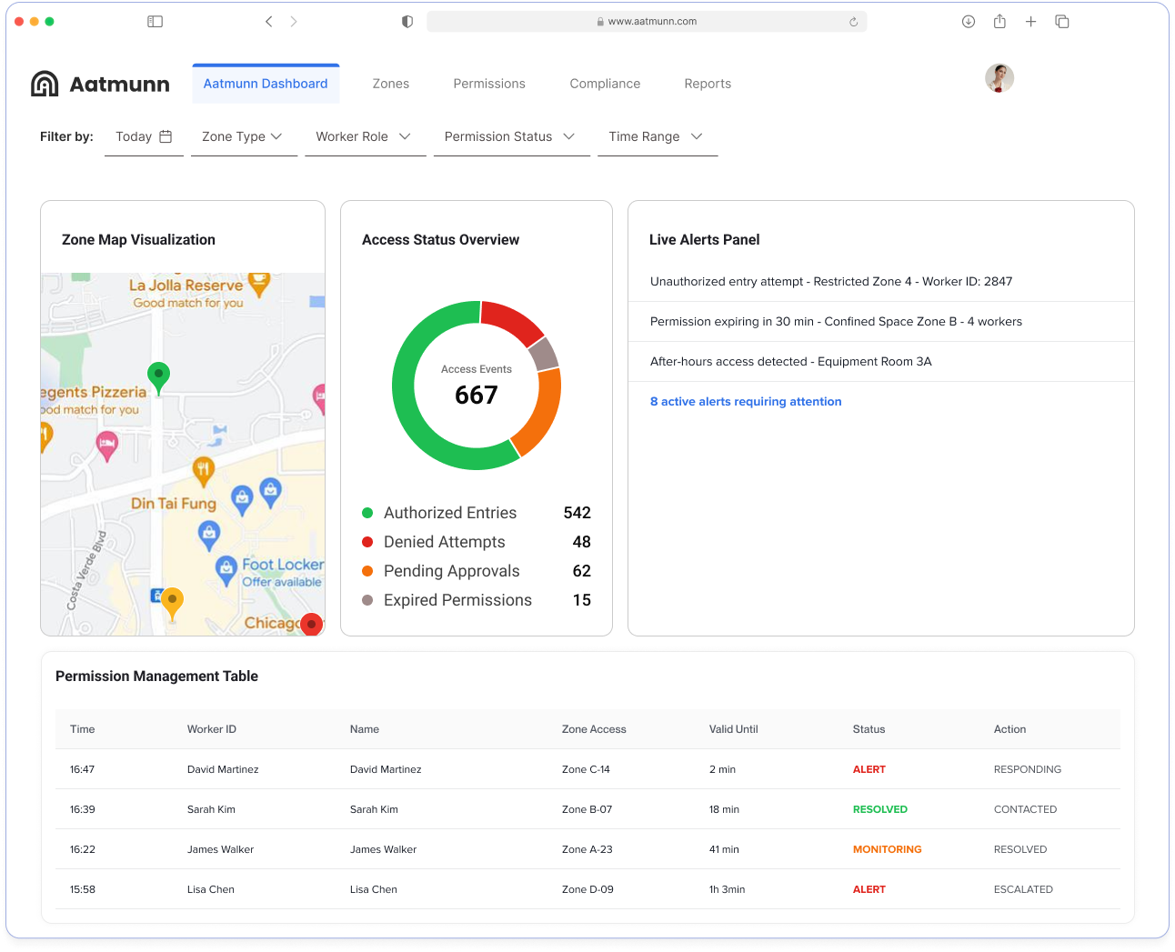
Workers wear RFID, BLE, or UWB tags (or carry mobile devices) that interact with beacons or anchors placed throughout the facility. When someone approaches or enters a restricted zone, the system checks their credentials against zone rules. Unauthorized entries trigger instant alerts to supervisors, and optional physical barriers (automated gates/locks) can be integrated for additional enforcement.
Yes. Aatmunn supports OSHA 1926.502 (Controlled Access Zones for fall protection), OSHA 1910.146 (Permit-Required Confined Spaces), and ISO 45001 occupational health and safety standards. The system automatically generates audit-ready logs showing who accessed which zones, when, with what authorizations, meeting regulatory documentation requirements.
Yes. Aatmunn integrates with Learning Management Systems (LMS), training databases, and HR systems via APIs. Access permissions automatically update when certifications expire or training is completed. For example, confined space certification expiration triggers access revocation to confined space zones.
Pilot deployments typically take 1-2 weeks for a single facility area. Full site deployments range from 3-8 weeks depending on facility size, number of zones, and integration requirements. The process includes: zone mapping, beacon/anchor installation, permission configuration, worker tag distribution, and training.
Aatmunn provides real-time headcount showing exactly who’s in each zone during emergencies. Emergency override modes allow instant zone unlocking or lockdown. Evacuation reports show which workers have exited and who remains in hazardous areas, accelerating rescue response. Emergency responders can access zone maps with live personnel locations.
AirTide provides innovative digital solutions, including web design, app development, and digital marketing tailored to tech startups and small businesses.
Simply contact us through our website or call us directly. We’ll schedule a consultation to understand your needs and propose the best solutions.
Our team combines cutting-edge technology with personalized service, ensuring that each project is tailored to meet your unique business goals.
Thank you for your interest in our company and our work. We are thrilled to hear that you would like to see more of our successful projects and the results we have achieved for our clients.
We follow a rigorous quality assurance process, including regular reviews and client feedback, to ensure that our services meet the highest standards.
AirTide provides innovative digital solutions, including web design, app development, and digital marketing tailored to tech startups and small businesses.
Simply contact us through our website or call us directly. We’ll schedule a consultation to understand your needs and propose the best solutions.
Our team combines cutting-edge technology with personalized service, ensuring that each project is tailored to meet your unique business goals.
Thank you for your interest in our company and our work. We are thrilled to hear that you would like to see more of our successful projects and the results we have achieved for our clients.
We follow a rigorous quality assurance process, including regular reviews and client feedback, to ensure that our services meet the highest standards.
AirTide provides innovative digital solutions, including web design, app development, and digital marketing tailored to tech startups and small businesses.
Simply contact us through our website or call us directly. We’ll schedule a consultation to understand your needs and propose the best solutions.
Our team combines cutting-edge technology with personalized service, ensuring that each project is tailored to meet your unique business goals.
Thank you for your interest in our company and our work. We are thrilled to hear that you would like to see more of our successful projects and the results we have achieved for our clients.
We follow a rigorous quality assurance process, including regular reviews and client feedback, to ensure that our services meet the highest standards.
